Clinic Management Software

Practice management made easier

Our homeopathy clinic management software helps you handle appointments, patient records, prescriptions, and inventory from one simple dashboard. Designed to reduce administrative work and improve patient care.

Appointment & Calendar Management
Patient Notes & Medical History
Digital Prescriptions
Inventory & Medicine Tracking
View Features Siri Innovations

Start Managing Your Practice in Minutes

Manage enquiries, appointments, and patient care seamlessly with an all-in-one homeopathy practice management system.

Calendar Management

Manage appointments with ease

SMS & Email Alerts

Automatic reminders for patients

Telehealth Support

Online consultation with patients

Online Billing

Generate invoices instantly

Patient Records

Store complete patient history

Digital Prescriptions

Create and manage prescriptions

Inventory Management

Track medicines and stock

Reports & Analytics

Monitor clinic performance

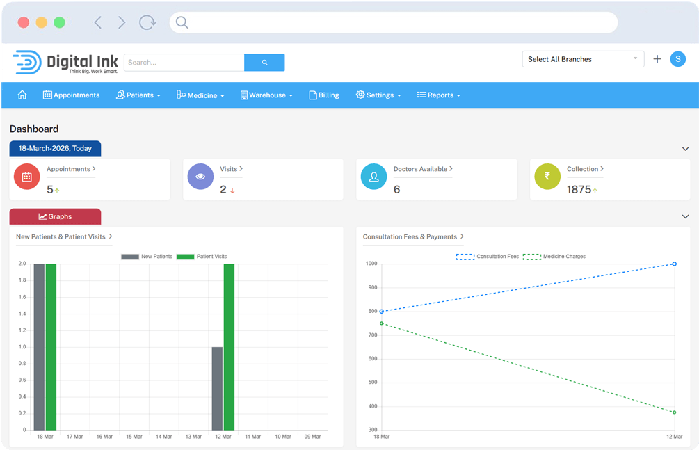
Dashboard

Dashboard Screenshot

The dashboard provides a clear overview of daily clinic operations, helping doctors and administrators stay on top of patient care.

Key metrics such as appointments, doctors available, and collections are displayed in real time for quick monitoring.

Graphs highlight trends in new patients, patient visits, consultation fees, and medicine charges, making performance easy to track.

Tables show today’s appointments and upcoming follow up patients, ensuring no case is missed.

This section centralizes clinic data, streamlining workflows and supporting better decision making for patient management.

Appointments

Appointments Screenshot

Appointments make it simple for clinics to manage patient scheduling with ease and accuracy.

The system allows staff to create new appointments by searching patient records, selecting doctors, and choosing available time slots.

Rescheduling is supported through an intuitive interface that displays all open times, ensuring flexibility for patients and doctors.

Lists of upcoming appointments provide a clear overview, with details like patient name, doctor, date, and time for quick reference.

This section streamlines patient flow, reduces scheduling conflicts, and ensures timely care delivery.

Patients

Patients Screenshot

Patients are managed through a centralized list that displays essential details like name, age, gender, contact information, and address.

The system allows staff to register new patients quickly with a simple form, ensuring accurate records for future visits.

From the patient list, appointments can be created directly, making scheduling seamless and reducing duplication of work.

Additional features like branch transfer ensure flexibility when patients move between clinic locations.

This section builds a complete patient profile, supporting continuity of care and efficient clinic management.

Diseases

Diseases Screenshot

The diseases section organizes all medical conditions treated at the clinic into a structured list.

Each entry includes the disease name, status, price, and mapping options, making it easy to manage and update.

Drug mapping allows doctors to link specific medicines, potencies, dosages, and durations to each condition for accurate treatment plans.

Diet mapping provides customized dietary guidelines for patients, ensuring holistic care alongside prescribed remedies.

This section centralizes disease information, supporting consistent treatment protocols and improving patient outcomes.

Medicine

Medicine Screenshot

The medicine section manages all drugs and remedies used in treatments, keeping records organized and accessible.

Each medicine entry includes its name, code, status, and pricing details, ensuring transparency in inventory and billing.

Price mapping allows clinics to define potencies, sizes, and costs, making dosage and financial tracking accurate.

Drug mapping links medicines to specific diseases with dosage, repetition, and duration, supporting precise treatment protocols.

Diet mapping integrates lifestyle guidance, enabling holistic care alongside remedies.

Stocks are tracked in detail with drug codes, potencies, sizes, quantities, and current stock levels, ensuring clinics maintain accurate inventory and avoid shortages.

Reports

Reports Screenshot

The reports module transforms raw clinic data into actionable insights, empowering administrators to monitor financial health, track patient flow, and make informed business decisions.

This centralized hub provides a variety of report types that can be customized by branch and date range.

The transaction report allows users to filter by branch, report type, and date range, displaying branch name, transaction date, and amount for granular financial insights.

Powerful filtering and search capabilities help analyze performance over time, compare branches, and generate documentation for audits and strategic growth.

Why Choose Digital Ink Homeopathy?

Experience natural healing with expert care and personalized homeopathic treatments.

Holistic Healing

We treat the root cause of health problems using a holistic homeopathic approach for lasting wellness.

Personalized Treatments

Every patient receives a customized treatment plan based on their health history and unique needs.

Safe & Natural Medicines

Our homeopathic remedies are gentle, natural, and safe for people of all ages without harmful side effects.

Expert Practitioners

Our experienced homeopathy specialists provide trusted guidance and proven treatment methods.

Digital Consultation

Access consultations and follow-ups conveniently through our modern digital consultation system.

Continuous Support

We provide ongoing care, guidance, and follow-ups to ensure your healing journey stays on track.

Common Questions About Digital Ink Homeopathy

Everything you need to know about our clinic management software.

Yes. The platform is designed for both small and large clinics, helping practitioners manage appointments, patient records, prescriptions, and billing efficiently.

All patient data is securely stored and organized, allowing doctors to access medical history and treatment details whenever required.

Yes. Doctors can provide telehealth consultations and manage remote patient interactions easily using the platform.

No technical expertise is required. The system is designed with a simple and user-friendly interface so doctors and staff can start using it quickly.

Want to explore Digital Ink Homeopathy and get a free demo?

Streamline clinic operations, manage patients efficiently, and deliver better care with smart automation.

Mobile App Development iOS App Development Web Designers Website Development Company Mobile App Developers Website Designers E-commerce Website Design Website Design Company Mobile Application Developer Web Design and Development Web Development Services Web Services Website Design Companies Web Development India Web Development Companies Best Web Design Company Website design Services Website design and Development SEO Services in India Web Design and Development Company Website Development Companies Custom Web Application Development Website Designers in Hyderabad Custom Website Development SEO Company in Hyderabad Custom Website Design Company Custom Web Design Services Web Design Services Company Web Application Security Security Testing for Web Application ERP Software Companies ERP Software for Small Business ERP Software Providers CMS Website Development Services Android Application Development Mobile App Development Services Mobile App Development Company India Mobile App Development Companies in India Android Apps Development Company India Mobile Application Development Company India Mobile App Development India SAAS Application SAAS Application Development Cloud Application Services Amazon Web Services India Cloud Based Application Website Design for Small Business Content Management System Companies Best Web Design Blogs Best Web Development Blogs Web Development Blogs Blog for Web Developers Woocommerce Developers Wordpress Developers Magento Developers React JS Developers Node JS Developers PHP Developers AI Developers iOS Developers Android Developers React Native Developers Flutter Developers Hire React JS Developers Hire Node JS Developers Hire PHP Developers Hire Flutter Developers Hire Android Developers Hire iOS Developers CRM Software Customer Relationship Management Software Ticketing System Support Ticket Management Software Campaign Management Software Marketing Campaign Tools Education ERP Software School Management ERP Lead Management Software Student Lead Management System Homeopathy Software Clinic Management Software Web Designing Companies in Hyderabad Web Designing Company in Hyderabad Website Designers Hyderabad Web Design Company in Hyderabad Web Development Companies in Hyderabad Web Designing Services in Hyderabad Website Designing Company in Hyderabad Web Design Companies in Hyderabad Web Development Company in Hyderabad Website Designing in Hyderabad Website Designing Company Hyderabad Website Designing Companies in Hyderabad Website Development Company in Hyderabad Mobile Application Development Companies in Hyderabad Web Development Services in Hyderabad Website Development in Hyderabad Website Development Companies in Hyderabad Web Designing and Development Company in Hyderabad Web Design Services India Web Development Services India Web Development Services in India Web Design and Development Company in India Web design & Development Company Web Development Services Website design Services India Website Development Services India Custom Web Development Company India Website design Company in India Web Development Company in India Website Development Company in India Website Development Companies in India Web Designing Company in India ERP Software Companies in India Software Development Company in India Web Application Development Company India Custom Software Development India Custom Software Development Company India Custom Software Development Company ERP Software Companies in Hyderabad Mobile Application Development Companies in India Mobile Application Development Company in India Mobile App Development Companies in India Mobile App Development Company in India Mobile App Developers India Mobile App Development Company Hyderabad Mobile App Development Companies in Hyderabad